一品楼免费信息论坛一品楼qm凤楼论坛 ,寻乐吧全国信息论坛,全国茶楼论坛官网入口,广州js论坛一品香一品楼品凤楼论坛qm

支持
快速掌握Tempo操作,让您也成为数据分析师。

美林新闻/NEWS

首页 支持 使用技巧

一分钟Get酷炫可视化分析看板的设计秘诀

2020-04-13 18:20:18
 疫情期间,在家办公、云聚会,快把我们这帮小伙伴们憋坏啦!这不,火锅届扛把子的海底捞刚开放堂食没多久,哥几个就约起来了!
PS:虽然一片土豆片都1.5元了,常年吃土青年表示很心塞,但是本着友谊第一的原则,该聚咱还得聚。大家需要在别人的吐槽里找到自己继续工作的动力?。。?!


海底捞

作为就职大数据行业的专业“BI工程师”,小强的工作一直被大家所羡慕,可是这哥们最近却有点郁闷!
原来,小强公司新招聘了一个数据分析师,不仅人美嘴甜,关键干活还快,做出来的分析看板颜值也甩小强几条街。在领导有意无意的表示下,小强有一种即将失宠的?;?。
听完小强的遭遇,大家都挺替他着急的。不过,商业智能数据分析(数据可视化分析)工作流程步骤相对清晰,完全和“把大象关冰箱分几步”是一个道理。
数据可视化分析
这么简单的道理,相信作为资深的BI工程师,小强绝对一清二楚??!
小强又干了一瓶啤酒,才吐出实情。其实自己做的分析也不是一无是处,无论从业务深度还是分析逻辑,那是绝对没话说的,可关键的最后一步“页面美化设计”却是最大的短板。在这个看脸的世界,你的内涵再完美,长得不好,别人也没兴趣了解。
大家看看小强标准IT男的打扮,都沉默了。技术可以快速突破,审美这东西,还真不是一两天就能快速提升。
难道就没有办法了吗??
专治各种数据分析疑难杂症的小T老师出马了,答案当然是:NO。
Tempo大数据分析平台的“模板功能”就是专门解决这个问题的。
来来来“T博士课堂开讲”了。

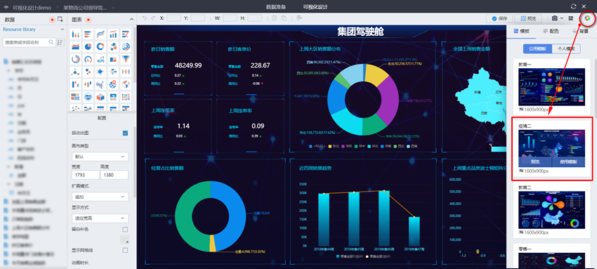
1、什么是可视化模板
“模板”顾名思义就是一个可以直接应用的样板。Tempo的可视化模板就是专门针对可视化设计中页面排版布局、美化等一些问题推出的快捷解决方案,结合不同业务属性和分析展示需求以及Tempo的操作等,在系统内置的标准可视化分析模板,用户可以一键引用。

2、一键模板应用
在可视化分析页面,选择“公用模板”,根据自己的业务内容或者喜欢的页面设计风格,一键“使用模板”,然后将模板中相关图形的数据替换成真实业务数据即可。
可视化分析
是不是非常简单呢?

可视化分析模板

3、无限模板扩充
Tempo大数据分析平台中的模板除了系统内置外,企业IT(管理员)或者数据分析师都可以自由扩展和补充。
  •  IT人员(系统管理员)可以根据标准业务需求,定制自己企业的专属模板并上传系统,这样全员都可以直接引用了,从而大大提升分析效率,并且规范页面设计。
Tempo大数据分析平台
  • 数据分析师设计的优秀分析成果,管理员也可以一键转化为模板,作为系统共享模板。
  • 数据分析师可以将自己工作中常用的分析场景设计或者其他人共享的优秀分析成果,一键保存成个人模板,在后续工作中直接引用。
TempoBI

你Get到了吗?
模板功能的应用,可以减少数据可视化分析中大量重复的页面设计和排版布局工作,提升工作效率。同时,专业、标准化的模板应用,可以统一内部页面风格,提升整体的可视化设计效果。
更多Tempo亮点功能解析,欢迎持续关注我们。
快速开启您的数据探索之旅吧!

 
服务热线
400-608-2558
咨询热线
029-88696198
美林数据
微信扫描二维码,立即在线咨询